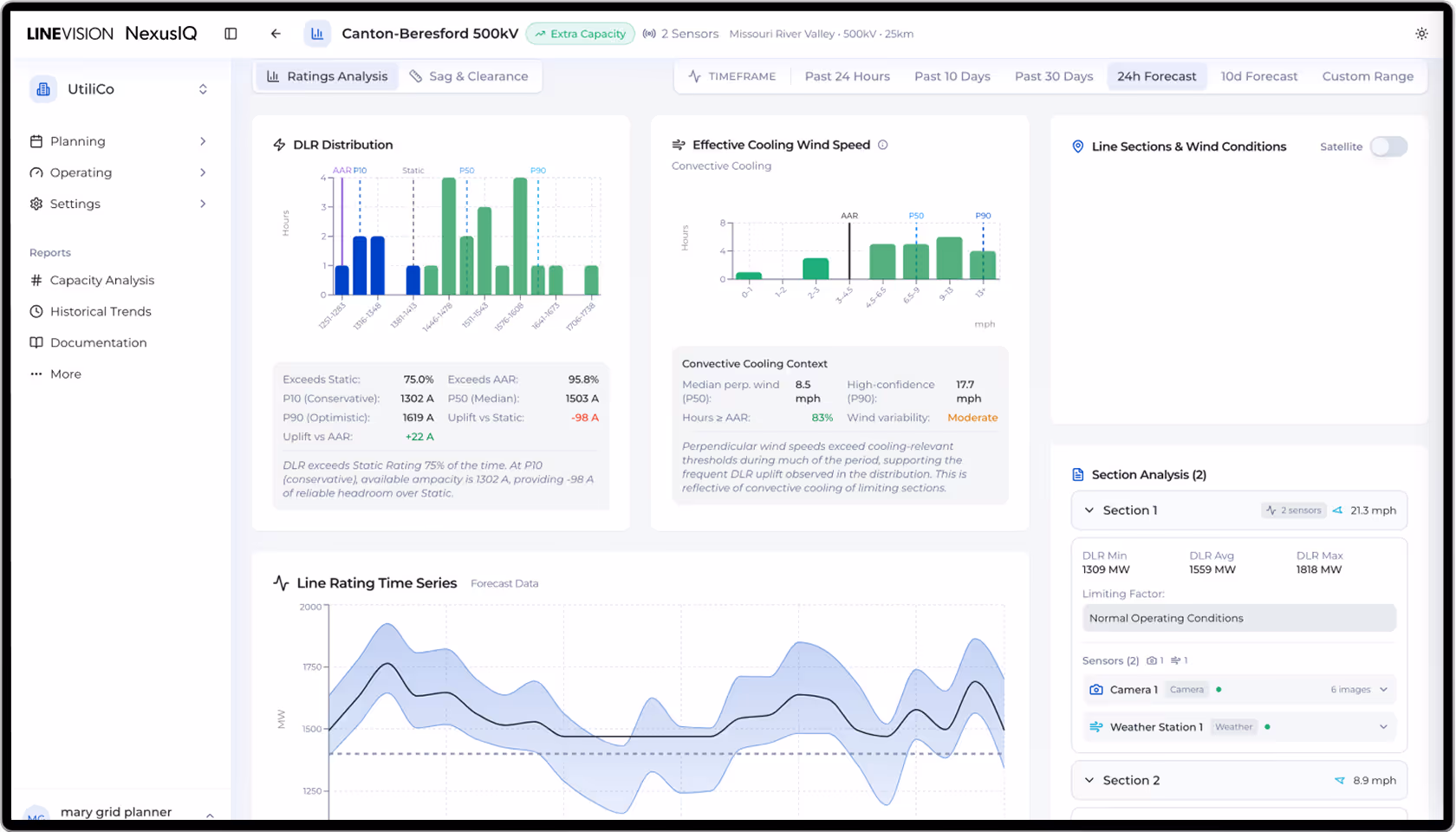
Actionable Grid Intelligence via the NexusIQ Portal
NexusIQ integrates Dynamic Line Ratings and Situational Awareness into a unified platform, enabling operators and planners to visualize and translate real-time and forecasted data into actionable insights.

System-wide Operations
Power operations with real-time visibility into transmission utilization, line criticality, and constraints across your network through intuitive map views, live sensor feeds, smart alerting, and intelligent insights.
Advanced Planning
Our analytics engine supports sophisticated planning capabilities, from time-based capacity pattern analysis, to thermal risk modeling and maintenance optimization, to meet evolving needs as your grid management strategy matures.





Security-First Data Integration
We have experience successfully integrating our DLR software with utility EMS systems worldwide.
On-Premise
Line ratings are calculated fully on-premise in the Critical Infrastructure Protection (CIP)/SCADA environment
Utility Cloud
Line ratings are calculated in the utility's corporate environment in tandem with our weather API
We also offer LineVision Cloud API and manual SCADA/EMA integration options

Facility Ratings Management
Our software enables seamless management of all transmission facility ratings, ensuring complete compliance with NERC FAC-008 requirements. Our software integrates non-conductor facility limitations, allowing complete facility ratings management including elements such as such as transformers, switches, wave traps, etc. as potential limiting factors alongside the conductor’s Dynamic Line Ratings.
End-to-End Delivery & Support
Our end-to-end capabilities include design and delivery of custom-tailored, fit-for-purpose network solutions. Once deployed, our solutions are supported by utility-grade data security standards, 24/7 support, and the ability to help customers through regulatory proceedings.
